Erstanmeldung und 2FA
Dieses Tutorial führt Sie durch die Detailansicht eines Geräts, nachdem Sie es erfolgreich zu eyeonit hinzugefügt haben.
Schritt 1: Gerät in der Übersicht finden
Herzlichen Glückwunsch, Sie haben Ihr erstes Gerät erfolgreich in eyeonit aufgenommen. Sie finden es nun in der Geräteübersicht. Klicken Sie auf den Namen des Geräts, um zur Detailansicht zu gelangen.

Schritt 2: Der Reiter Basisinfo
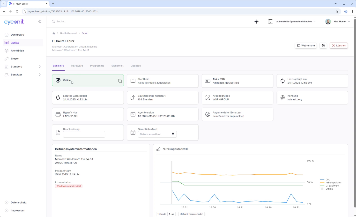
Im Reiter "Basisinfo" sehen Sie alle grundlegenden Informationen zu Ihrem Gerät. Dazu gehören zum Beispiel der Online-Status, zugewiesene Richtlinien oder wann das Gerät hinzugefügt wurde. Bei Laptops wird hier zusätzlich der Akkustand angezeigt.

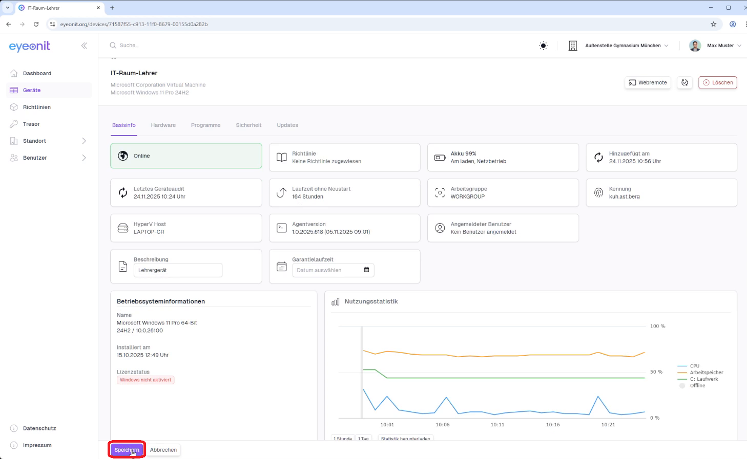
Beschreibung hinzufügen
Im Feld "Beschreibung" können Sie Notizen hinterlegen, zum Beispiel Lehrergerät, um das Gerät leichter zuzuordnen. Sie können hier auch Informationen wie die Garantielaufzeit eintragen.

Wenn Sie Änderungen wie eine Beschreibung oder eine Garantielaufzeit hinzufügen, klicken Sie abschließend auf "Speichern", um Ihre Eingaben zu sichern.

Nutzungsstatistik
Die Nutzungsstatistik zeigt Ihnen in Echtzeit, wie das Gerät ausgelastet ist, sobald es online ist. Sie sehen hier die Auslastung der CPU, des Arbeitsspeichers und wie voll die Laufwerke sind.

Schritt 3: Der Reiter Hardware
Im Reiter "Hardware" finden Sie alle technischen Details zu Ihrem Gerät. Dazu gehören Hersteller, Modell, die verbaute CPU, Festplatten und Netzwerkadapter. Hier können Sie auch die MAC-Adresse des Geräts einsehen.

Schritt 4: Der Reiter Programme
Der Reiter "Programme" listet Ihnen alle auf dem Gerät installierten Programme auf.

Schritt 5: Der Reiter Sicherheit
Im Reiter "Sicherheit" überprüfen Sie die wichtigsten Sicherheitseinstellungen. Sie sehen sofort, ob der Windows Defender und die Firewall aktiv sind, ob die Festplatte mit BitLocker verschlüsselt ist und ob ein TPM-Chip vorhanden und aktiv ist.

Schritt 6: Der Reiter Updates
Der Reiter "Updates" zeigt Ihnen den aktuellen Status der Windows Updates an. Von hier aus können Sie bei Bedarf auch manuell eine Suche nach neuen Updates starten.
